九鸟文库系统上线网站数据统计分析模块
九鸟文库系统上线网站数据统计分析模块
目前正在内测阶段,内测通过后可向授权用户正式开放!!
核心功能亮点
1. 设置管理
功能说明:通过“设置”模块,您可以对统计系统进行全面配置,快速管理统计参数,确保数据采集精准可靠。
2. 网站概况
功能说明:概览网站整体流量、访问趋势和用户行为,帮助您快速掌握站点运营状况。
3. 流量分析
实时访客:查看当前在线用户数量和实时访问动态。
小时统计:按小时查看网站访问量变化,精准掌握访问高峰。
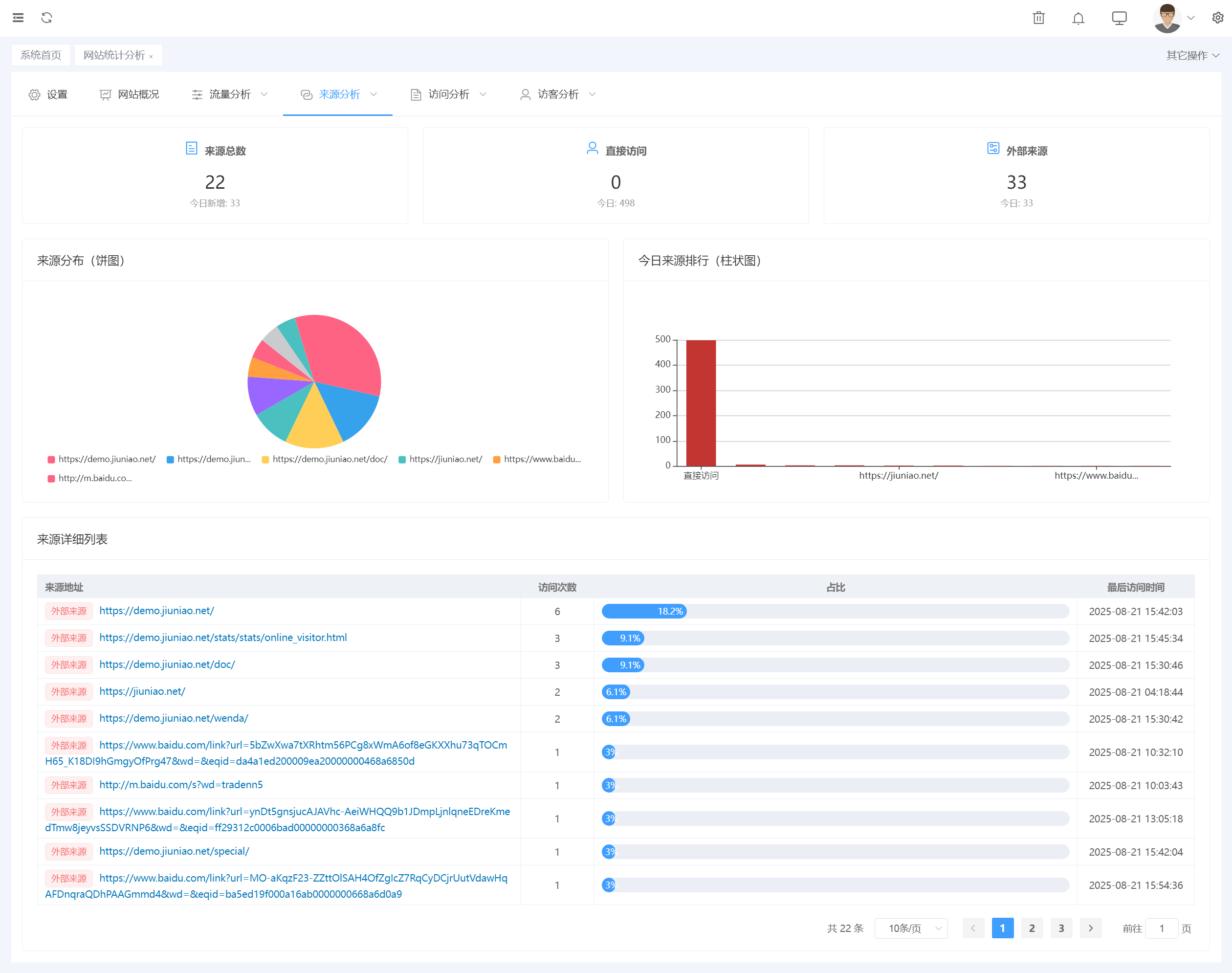
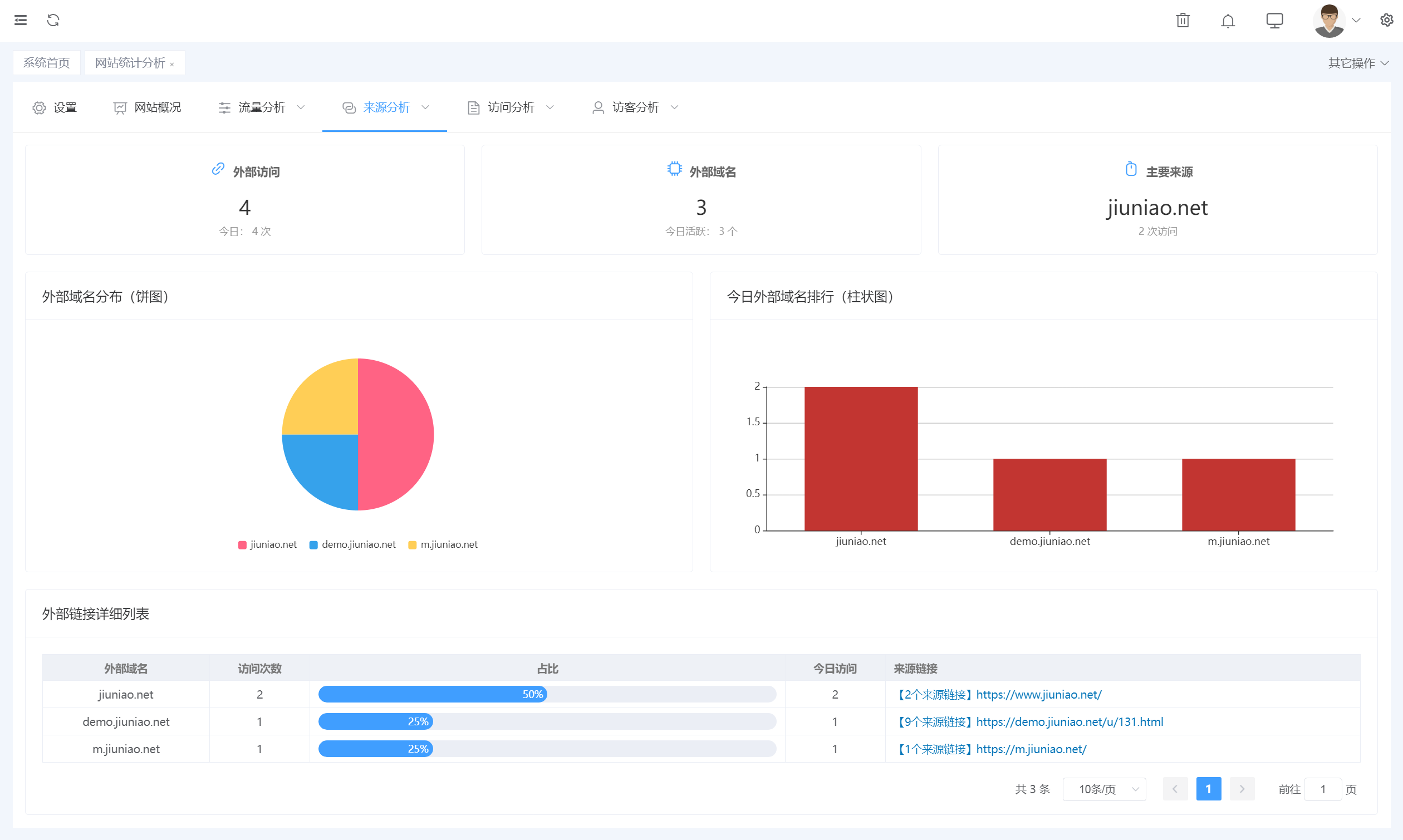
4. 来源分析
全部来源:全面展示流量来源,了解用户访问路径。
搜索引擎:分析来自各大搜索引擎的流量。
外部链接 & 站内来源:洞察外部推广及内部导航效果。
5. 访问分析
受访页面:统计访问量最高的页面,了解用户关注内容。
入口页面:分析用户首次进入页面,优化内容布局。
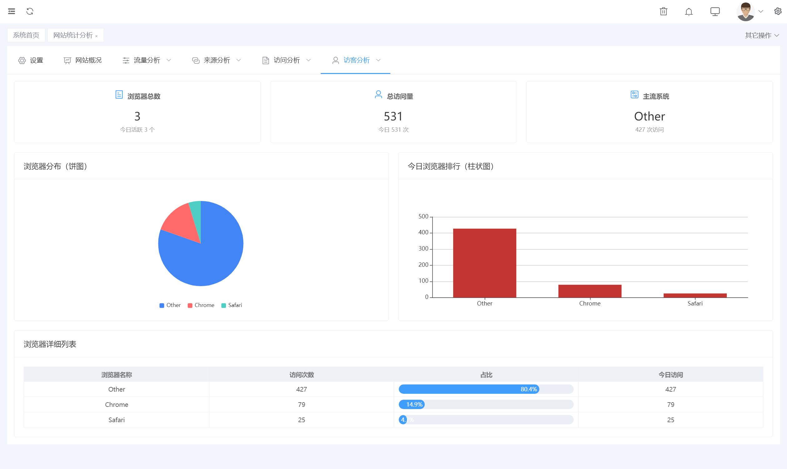
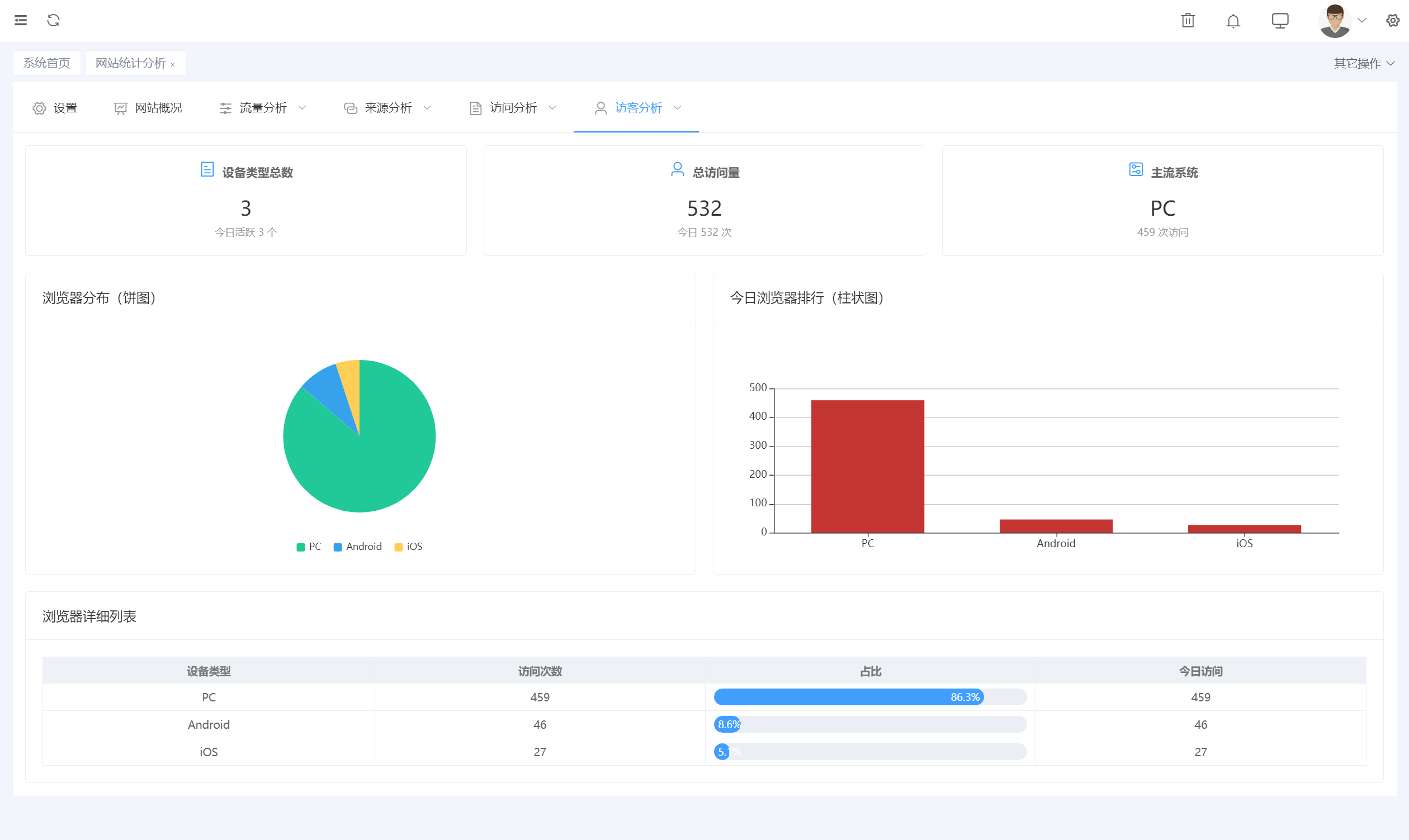
6. 访客分析
地域分布:直观展示访客地区分布情况。
系统环境:统计访客操作系统及版本使用情况。
浏览器分布:分析用户使用浏览器偏好,优化兼容性。
设备分布:手机、平板、电脑访问占比一目了然。
新老访客:区分新用户与回访用户,精细化运营。















您需要登录后才可以回答问题,
登录 或 注册

